What is the dashboard?
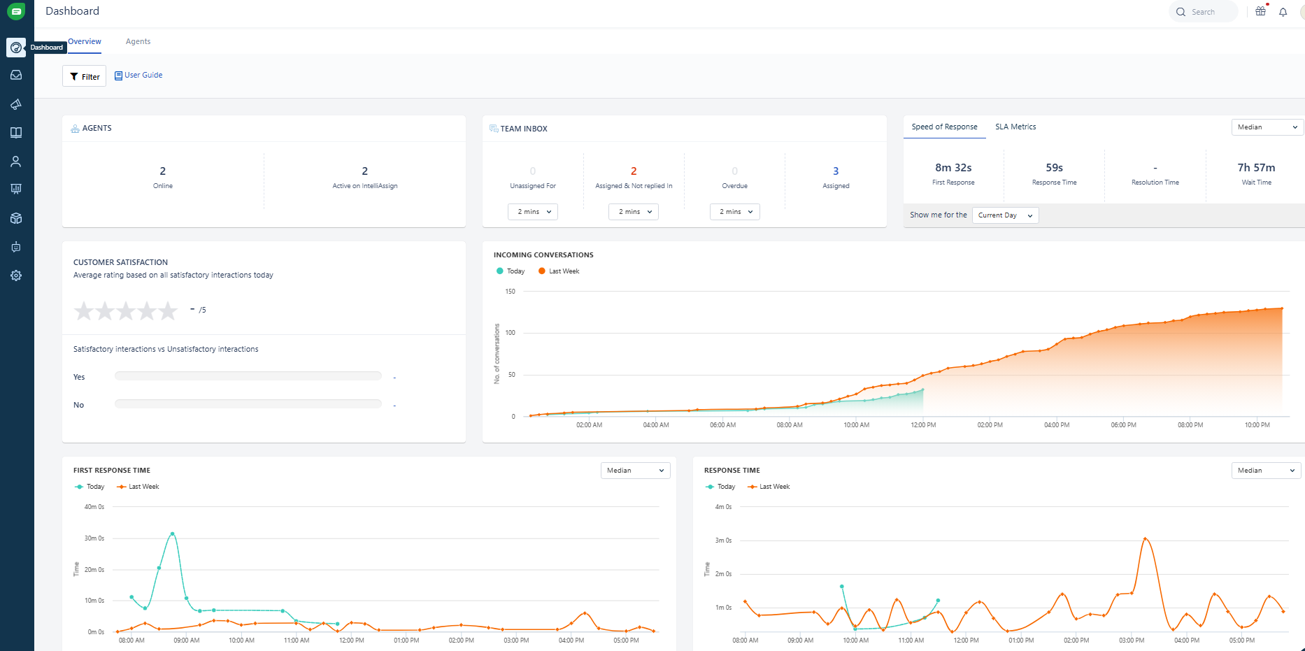
The Dashboard gives a real-time overview of all the current activities in your account, Dashboard helps you measure speed of response, monitor conversation trends, view average resolution time and deep dive into any team member's workload. It also gives you information on a tea member availability. Please note that this refreshes every 15 minutes

How can I find out more about what each measure shows?
Click here to find out more about the Team Dashboards.
Was this article helpful?
That’s Great!
Thank you for your feedback
Sorry! We couldn't be helpful
Thank you for your feedback
Feedback sent
We appreciate your effort and will try to fix the article